The Race to Dominate AI Search: Which GEO Tools Actually Help Brands Get Noticed?
The Silent Shift: How AI Chatbots Are Redefining Brand Visibility
"Why does ChatGPT always recommend my competitors, but never my brand?" This question from a frustrated marketer captures a growing concern. Traffic patterns are changing dramatically - users are bypassing traditional search engines and getting answers directly from AI assistants. If your brand isn't being mentioned in these conversations, you might as well be invisible.

The GEO Tool Landscape: What's Really Available?
The market has seen an explosion of GEO monitoring tools, but not all are created equal. Here's what brands need to know:
International players like Semrush AI and BrightEdge offer robust tracking for ChatGPT and Gemini, but they largely ignore Chinese platforms like Doubo and Tongyi Qianwen - a critical gap for domestic brands.
Many traditional SEO tools have hastily added "AI modules" that feel more like checkbox features than genuine solutions. These often provide superficial data without meaningful insights.
The most promising options are dedicated GEO tools built specifically for optimizing AI visibility. These focus on what really matters: how often your brand gets mentioned, in what context, and against which competitors.
Why Chinese Platforms Can't Be Ignored
Here's the reality many brands miss: Doubo, DeepSeek, and Tongyi Qianwen handle just as many queries as ChatGPT in China. Yet most tools don't track them at all. Without this data, brands are flying blind on platforms where their customers actually engage.
True GEO monitoring goes beyond simple mention counts. Savvy marketers need to know:
- The sentiment behind each mention (is the AI praising or criticizing your brand?)
- Which sources the AI references (crucial for optimization strategies)
- Specific scenarios where competitors outperform you
One Tool That Stands Out: GEObase
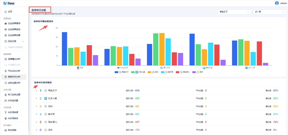
After testing multiple options, one solution consistently delivers where others fall short: GEObase. Unlike international tools that overlook Chinese platforms, it tracks five major domestic AI assistants including Tencent Yuanbao and Wenxin Yiyuan.
GEObase's brand exposure dashboard provides real-time visibility across platforms
The platform shines in three key areas:
- Competitor benchmarking that reveals exactly when and why rivals get recommended
- Platform-specific analytics showing where your brand performs best (and worst)
- Trend tracking that measures whether your AI presence is growing or shrinking
See how you stack up against competitors in specific query categories
The data paints a clear picture: 58% of Google searches in 2024 ended without any clicks - users got their answers directly from AI. If you're not monitoring your brand's performance across these platforms today, you're already behind.
Key Takeaways for Brands
- AI assistants have become the new search bar - traditional SEO alone won't cut it anymore
- Chinese platforms matter just as much as ChatGPT for domestic brands
- Mentions aren't enough - context and sentiment make all the difference
- The right tools exist - solutions like GEObase provide actionable insights specific to Chinese markets


