GEO工具如何助力品牌在AI搜索结果中保持可见性
静默转变:AI聊天机器人如何重塑品牌可见性
"为什么用户向ChatGPT寻求推荐时总是提到竞品,而我们品牌却销声匿迹?"朋友的这个问题道出了营销人员日益增长的焦虑。当用户越来越依赖AI助手获取即时答案时,传统SEO排名已无法保证可见性。
GEO工具的崛起
解决方案在于生成引擎优化(GEO)——确保AI在回答用户查询时优先推荐您的品牌。目前市场主要有三类工具:
- 国际厂商如Semrush AI提供强大的ChatGPT监测功能,但基本忽略中国平台
- 传统SEO附加组件仅增加基础AI功能而缺乏深度
- 专业GEO解决方案专为追踪AI可见性设计

本土平台为何至关重要
对中国品牌而言,主战场并非ChatGPT而是豆博、通义千问等本地平台——这正是多数国际工具的盲区。全面的GEO分析不仅追踪简单提及,还考察:
- 品牌提及的情感倾向
- 信息来源分布模式
- 竞品推荐场景
缺席这些对话可能意味着数字世界中的隐形,无论传统搜索排名如何。
GEObase实战测评
在本土选项中,GEObase凭借同时监测五大中国AI平台脱颖而出。其核心价值包括:
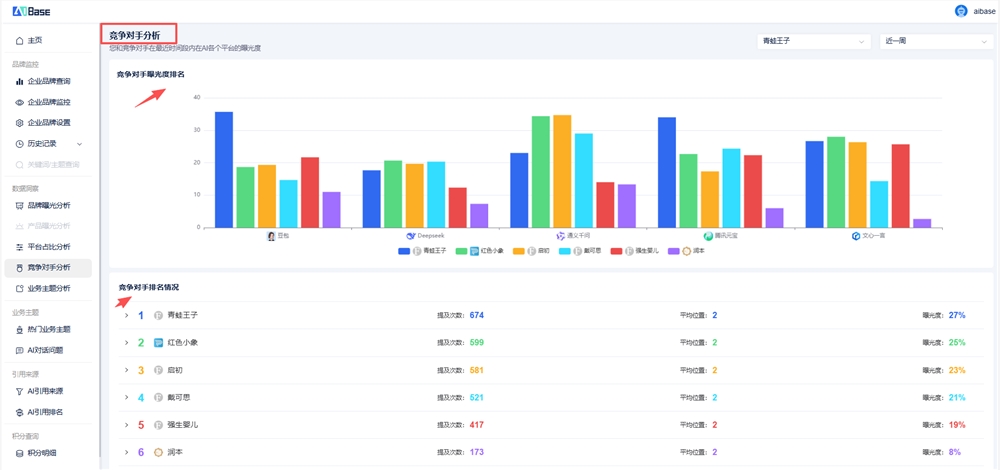
实时品牌追踪:可视化仪表盘展示各平台曝光趋势 
竞品对标:直接对比揭示对手优势领域 
渠道效能分析:识别各平台优劣势 
该工具聚焦可执行数据,帮助品牌有效分配优化资源。
行动刻不容缓——去年超半数Google搜索以零点击告终,品牌不能再忽视其AI存在感。